OpenVidu Dashboard#
It is a web application designed to provide OpenVidu administrators with a comprehensive view of usage statistics and real-time monitoring of video Rooms. OpenVidu Dashboard is included by default in any OpenVidu deployment.
To access OpenVidu Dashboard, go to https://your.domain/dashboard/ and log in using your admin credentials.
Views#
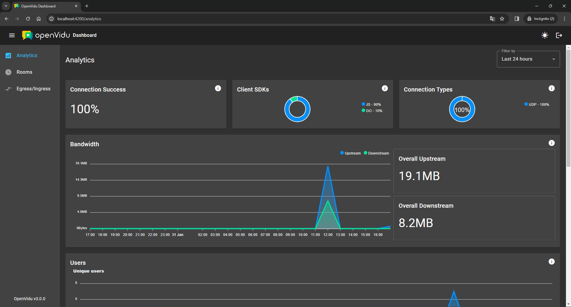
Analytics#
Display graphical analytics for client SDKs, connection types, bandwidth usage, unique participants, rooms and egresses created over different time periods (last 24 hours, last 7 days, last 28 days or current month).
Rooms#
Review the total count of active rooms and active participants, along with a roster of currently active rooms and a history of closed rooms within the last 28 days. Detailed information on each room is accessible by clicking on the respective row.
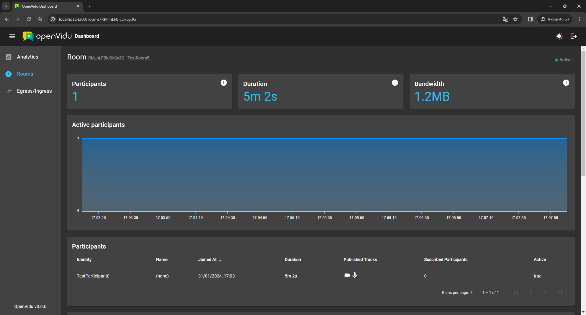
Room Details#
This view is part of OpenVidu PRO edition.
Retrieve in-depth information about a specific room, including its duration, bandwidth consumption, participants and related events. A chart illustrating the active participants count over time is also provided.
Participant Details#
This view is part of OpenVidu PRO edition.
Obtain detailed insights into each participant, covering their duration, bandwidth usage, average audio and video quality score, information about the client they are connecting with, connection stats, published tracks and related events.
A participant may connect and disconnect from a room multiple times while it remains open. Each instance of connection using the same participant identity is referred to as a participant session. If multiple sessions occur, we will aggregate all participant sessions together and organize them into a timeline at the top of the participant details view. You can easily switch between participant sessions by clicking on each corresponding row:
Egress-Ingress#
Review an overview of all egresses and ingresses, including their duration and status. Detailed information for each egress or ingress can be accessed by clicking on the respective row.
Egress Details#
This view is part of OpenVidu PRO edition.
Access comprehensive details about a specific egress, including its duration, current status, type, associated room, destinations, status timeline and request information.
Ingress Details#
This view is part of OpenVidu PRO edition.
Explore detailed information about a specific ingress, including its total duration, status and a list of all associated rooms.















